Thank you for purchasing ADV Products Profit Report for OpenCart. If you have any questions that are beyond the scope of this documentation, you've found a bug or need new feature, please use our support email: opencart.reports@gmail.com.
Surely you will agree, if you cannot analyze your current activities using up-to-date, comprehensive reports, you cannot effectively and efficiently conduct business. To assist your company in achieving success in today's fast-paced, competitive global marketplace, our ADV Profit Reports are ready to be your reporting partner. Not only it allow you to obtain more sales information than ever before, but you can also use the information you cull to better draw conclusions about the status of your business.
ADV Products Profit Report is must-have report if you are looking for a complete solution to calculate and display product sales data, revenue, expenses and profit in OpenCart environment. This report is part of ADV Profit Reports family and with their help you get a complete picture of your business situation. It's the perfect product to help you maximize your organization's profitability!
Currently there are three reports in ADV Profit Reports family (sold separately).
ADV Sales Profit Report
ADV Products Profit Report
ADV Customers Profit Report
It is necessary to have installed ADV Profit Module, it is required module and without this module reports will not work. ADV Profit Module add calculation of product cost, payment cost, shipping cost and extra cost into OpenCart environment. These cost data are the basis for calculation of sales, revenue, expenses and profit in ADV Profit Reports. Please read comprehensive documentation for this module.
The formulas used for calculations:
Product Sales = Total excl. Tax - Product Refund●
Product Costs = (Cost (amount) and/or Cost [%] (percentage from sale price) + Additional Cost (e.g. supplier shipping costs) + Options Cost) - Product Cost of refunded products●
Product Profit = Product Sales - Product Costs
Profit Margin [%] = (Product Profit / Product Sales) x 100
Profit Markup [%] = (Product Profit / Product Costs) x 100
Order Revenue = Sub-Total + Handling Fee + Low Order Fee + Shipping● - Reward Points - Coupons - Store Credits - Gift Vouchers - Refunds●
Order Expenses = Product Costs + Affiliate Commission + Payment Costs● + Shipping Costs● + Extra Costs● + Return Costs● - Product Costs of refunded products●
Order Profit = Order Revenue - Order Expenses
Order Profit [%] = (Order Profit / Order Revenue) x 100
Shipping Balance = Shipping (paid by customers) - Shipping Costs

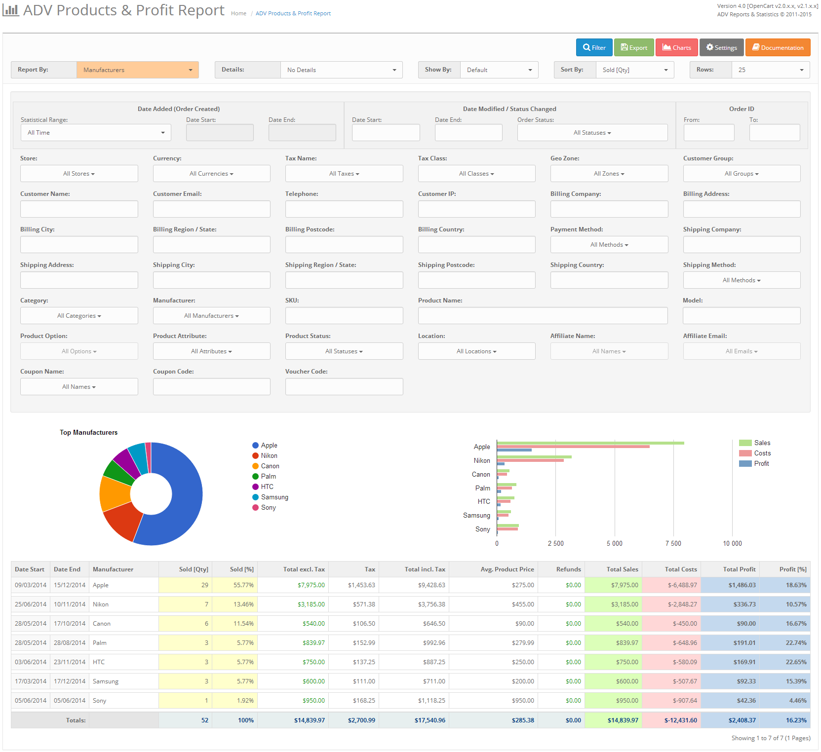
Now we will try to describe in details every part of ADV Products Profit Report.
All Products (with/without orders), Products Purchased (without product options), Products Purchased (with product options), Products (without orders), New Products Purchased (products purchased first time in selected statistical or date range), Old Products Purchased (products purchased in the past but not purchased in selected statistical or date range), Manufacturers and Categories. By default the reporting data are generated by Products Purchased (without product options).

No Details, Basic Order Details, All Order Details. By default the reporting data is displayed with No Details.

Report generated by Products:
This is the default report with data for ID, Image, SKU, Product Name / Options, Model, Category, Manufacturer, Attribute, Status, Location, Tax Class, Product Price, Product Cost, Product Profit, Product Profit [%], Viewed, Stock, Sold [Qty], Sold [%], Total excl. Tax, Tax, Total incl. Tax, Avg. Product Price, Discounts & Specials, Refunds, Reward Points, Total Sales, Total Costs, Total Profit and Total Profit [%] for selected date or statistical range.
Report generated by Manufacturers:
This is the default report with data for Manufacturer, Sold [Qty], Sold [%], Total excl. Tax, Tax, Total incl. Tax, Avg. Product Price, Discounts & Specials, Refunds, Reward Points, Total Sales, Total Costs, Total Profit and Total Profit [%] for selected date or statistical range.
Report generated by Categories:
This is the default report with data for Category, Sold [Qty], Sold [%], Total excl. Tax, Tax, Total incl. Tax, Avg. Product Price, Discounts & Specials, Refunds, Reward Points, Total Sales, Total Costs, Total Profit and Total Profit [%] for selected date or statistical range.
This option adds to report the basic order details with data for Order ID, Date Added, Invoice No., Customer Name, Customer Email, Customer Group, Shipping Method, Payment Method, Status, Store, Currency, Products, Sub-Total, Shipping, Taxes, Order Total, Order Revenue, Order Expenses, Order Profit, Order Profit [%], Product ID, SKU, Model, Product Name, Product Options, Product Attributes, Manufacturer, Category, Currency, Price, Quantity, Total excl. Tax, Tax, Total incl. Tax, Product Sales, Product Cost, Product Profit, Product Profit [%], Customer ID, Billing Name, Billing Company, Billing Address 1, Billing Address 2, Billing City, Billing Zone, Billing Postcode, Billing Country, Telephone, Shipping Name, Shipping Company, Shipping Address 1, Shipping Address 2, Shipping City, Shipping Zone, Shipping Postcode, Shipping Country for selected date range or statistical range.
Default, Years, Quarters, Months, Weeks, Days, Orders. By default the reporting data don't use this option.

Date, ID, Image, SKU, Product Name / Options, Model, Category, Manufacturer, Attribute, Status, Location, Tax Class, Product Price, Product Cost, Product Profit, Product Profit [%], Viewed, Stock, Sold [Qty], Sold [%], Total excl. Tax, Tax, Total incl. Tax, Avg. Product Price, Discounts & Specials, Refunds, Reward Points, Total Sales, Total Costs, Total Profit and Total Profit [%]. By default the reporting data is sorted by Sold [Qty].

Report have option to filter and show rows for 10, 25, 50, 100 and All. The number of rows can be modified using the dropdown.

By default the reporting data and charts will be shown for Current Year (1st Jan to today). To choose custom dates, in Statistical Range dropdown select "Custom" and click on "Date Start" or "Date End". The date picker/calendar will be displayed to choose custom dates. Once you select and click on "Filter" button, you will be able to see report details for chosen custom period.

As an alternate to custom date picker, you can choose pre-defined date ranges from dropdown to regenerate reports. Just select the option from dropdown (Today, Yesterday, Week (today -7 days), Month (today -30 days), Quarter (today -91 days), Year (today -365 days), Current Week (monday to today), Current Month (from 1st to today), Current Quarter (current term), Current Year (1st Jan to today), Last Week (monday to sunday), Last Month (from 1st to 31st), Last Quarter (last term), Last Year (1st Jan to 31st Dec), All Time) and click on the button "Filter" to regenerate report.

Order Status or Status Changed (with Date Picker), Order ID Range, Store, Currency, Tax Name, Tax Class, Geo Zone, Customer Group, Customer Name, Customer Email, Telephone, Customer IP, Billing & Shipping Company, Billing & Shipping Address, Billing & Shipping City, Billing & Shipping Region / State, Billing & Shipping Postcode, Billing & Shipping Country, Payment & Shipping Method, Category, Manufacturer, SKU, Product Name, Model, Product Option, Product Attribute, Product Status, Location, Affiliate Name & Email, Coupon Name & Code and Voucher Code.

Charts can be shown based on years, quarters and months. By default the charts and details will be shown based on months.

You can export reports to spreadsheet XLS (Excel 97/2000) or XLSX (Excel 2007/2010), CSV, HTML and PDF file. To export reports click on the icon. There are 3 options for export function: export with No Details, export with Basic Order Details and export of All Order Details. Alternatively, you can include header with logo, address and filter criteria. Export supports multi-language and UTF-8 encoding so it should work in all languages.

Note: Please read Requirements and Limitations related to export.
In Settings dialog you can show or hide filters and columns. This settings also apply to the export function.

When there is huge content in report, the details will be separated using paginations.

If you are using OpenCart v1.5.x this module will not work without installed vQmod. You must download and install vQmod before you install this extension. Make sure you select the vqmod-2.x.x-opencart.zip file.
Further information can be found:
Also not required for this module but it is recommended also installing a FREE module: VQMod Manager & Editor. This allows you to easily view vqmod errors and much more in the admin area without login via FTP.
Note: if you have changed the directory of the admin folder, when installed vQmod you will need to open: vqmod/install/index.php and edit:
$u->addFile('admin/index.php');
If you are using OpenCart v2.x and v3.x you don't need to have vQmod installed. You can install extension via Extension Installer.
Installing ADV Products Profit Report requires some knowledge of uploading files through FTP. If you would prefer us to install the module, we offer an install service for fee $15.
Please follow installation steps in exact order and don't use both OCMod and vQmod installation steps together, otherwise extension will not work a you will get errors!
Please follow upgrade steps in exact order, otherwise extension will not work a you will get errors!
PLEASE DO NOT POST ANY CODE RELATED TO THE EXTENSION IN THE COMMENTS AREA OR FORUM.
Please use our support email opencart.reports@gmail.com for direct help..
Things to note when asking for help.
Free support service is provided for unchanged OpenCart installations with the default theme. Resolving conflicts with other third party extensions/modules or any customization to the extension is a paid service with negotiable price.
Please describe your problem in as much detail as possible. This will make problem solving much faster.
As a bare minimum please state the following information when contacting:
Any additional information that you can give about the problem is greatly appreciated and will speed up the solving of the issue.
Below is a list of Joomla modules we have already tested and work with ADV Products Profit Report. If you are using Joomla module not listed here, please send us request for modification.
Many 3rd party extensions work with ADV Products Profit Report. If you need any additional modification it is paid service, please send us request for this kind of modification.
Memory requirements and execution time requirements to export (especially PDF) can be quite high. If you see error message in export process, it means your web host does set too low values for memory access and time limits to execution of scripts and this values should be increased. If here described methods to increase this values don't help, it is recommend set narrower date range for export.
The server settings that should be modified are:
memory_limit - this setting affects the export functionality. You should increase it in case you receive error like Fatal error: Allowed memory size of XX bytes exhausted...max_execution_time - it is recommended to use a higher value in case your database has lots of entries. It is estimated that database with thousands of orders takes several minutes to get exported. You should be fine if you set this setting at 600 seconds. This value should be increased in case you receive error like Fatal error: Maximum execution time of XX seconds exceeded...upload_max_filesize - this setting affects the import functionality and sets the maximum file size your server can accept. Set it accordingly to the file you need to uploadpost_max_size - usually a bit higher than upload_max_filesizeMethod 1: Check your hosting Control Panel to modify this values.
Method 2: Modify your php.ini file with the following entries:
memory_limit = 256M
max_execution_time = 600
upload_max_filesize = 200M
post_max_size = 201M
Note: It is possible that modification of php.ini will not change your memory limit because your host does not allow it. Create a file in your root called phpinfo.php and copy this code in there:
<?php
// Show all information, defaults to INFO_ALL
phpinfo();
?>
Go to your www.website.com/phpinfo.php, this will show you everything including your memory limit.
Method 3: In your /admin/ folder of OpenCart, create a .htaccess file with the following entries:
php_value memory_limit 256M
php_value max_execution_time 600
php_value upload_max_filesize 200M
php_value post_max_size 201M
Method 4: Contact your web-host for assistance.
Method 5: If you really need PDF export, you can export to HTML and print to PDF file on your local computer.
PDF Printer must be installed on your computer: https://www.google.com/search?q=print+to+pdf
You can find additional information in php.net
You should carefully read the following Terms and Conditions. Your purchase or use of this extension implies that you have read and accepted these Terms and Conditions.
ADV Reports & Statistics, personally Mario Blazo (the "Developer") grant you (the "Licensee") a revocable, non-transferable, non-exclusive license, without right to sub-license, to use this extension (the "Product") in accordance with these Terms and Conditions.
In consideration of the mutual promises set forth herein, Developer and Licensee agree as follows:
Developer hereby grants to Licensee a revocable, non-transferable, non-exclusive license, without right to sub-license, to use the Product as set forth in this Terms and Conditions. Developer reserve ownership of all intellectual property rights inherent in or relating to the Product and hereby represents and warrants to Licensee that Developer is the owner of the Product or otherwise has the right to grant to Licensee the rights set forth in this Terms and Conditions.
In consideration for the grant of the license and the use of the Product, Licensee agrees to pay Developer the sum of the license fee. Payment of the license fee shall be made before delivery of the Software.
Developer do not warrant nor guarantee that the Product will meet Licensee requirements or operate error free. Developer cannot guarantee that the Product will function with 3rd party products. The Product is provided "as is" without warranty of any kind, either expressed or implied. In no event shall Developer be liable for any damages including, but not limited to, direct, indirect, special, incidental or consequential damages or other losses arising out of the use of or inability to use the Product.
Developer shall provide to Licensee any new, corrected or enhanced version of the Software as created by Developer during time of subscription. Such enhancement shall include all modifications to the Software which increase the speed, efficiency or ease of use of the Software, or add additional capabilities or functionality to the Software, but shall not include any substantially new or rewritten version of the Software.
Since Developer offer non-tangible irrevocable digital goods, Developer do not issue refunds after the purchase, which Licensee is responsible for understanding before buying the Product.
Developer reserve the right to change or modify these Terms and Conditions at any time with no prior notice. Therefore, Developer encourage Licensee to review the Terms and Conditions every time Licensee install or update the Product.
Designed and developed by ADV Reports & Statistics © 2011 - .